Skip to content
Open Source · Apache-2.0 License · Written in Rust

Your AI forgets everything.
Fix that.

ICM gives AI agents real persistent memory. Episodic memories with temporal decay, semantic knowledge graphs, hybrid search — in a single binary.

session memory
0 context lost
22 MCP tools
1 single binary
ICM — Infinite Context Memory

Why ICM?

Your AI restarts from zero every session. ICM changes that.

Temporal Decay

Memories fade naturally based on importance. Critical decisions stay forever. Trivial details disappear. Like human memory.

Knowledge Graphs

Memoirs organize concepts with typed relations: depends_on, contradicts, refines. Structured knowledge, not flat notes.

Hybrid Search

BM25 keyword search (30%) + vector cosine similarity (70%) via sqlite-vec. Find memories by meaning, not just keywords.

MCP Native

26 tools exposed via Model Context Protocol. icm init auto-configures 17 editors: Claude Code, Claude Desktop, Cursor, Windsurf, VS Code, GitHub Copilot, Gemini, Codex, Zed, Amp, Amazon Q, Cline, Roo Code, Kilo Code, OpenCode, Continue.dev, and Aider.

100% Local

Everything stays on your machine. SQLite storage, local embeddings (384-dim via BAAI/bge-small), no cloud, no API keys.

Single Binary

One brew install. No Docker, no Python, no Qdrant, no Redis. Just a Rust binary and a SQLite file.

Feedback System

Record corrections when AI predictions are wrong. Search past feedback to avoid repeating mistakes. Track correction stats over time.

Auto-Extraction Hooks

Three lifecycle hooks — PostToolUse, PreCompact, UserPromptSubmit — automatically extract and store context at zero LLM cost.

See your memory, actually

Every memory, every concept, every link — in your terminal or your browser. No telemetry, no cloud, your SQLite file.

ICM web dashboard — Three.js force-directed knowledge graph
Web · Three.js WebGL 3D knowledge graph Concepts as nodes, typed relations as edges. Click a node for the full concept panel.
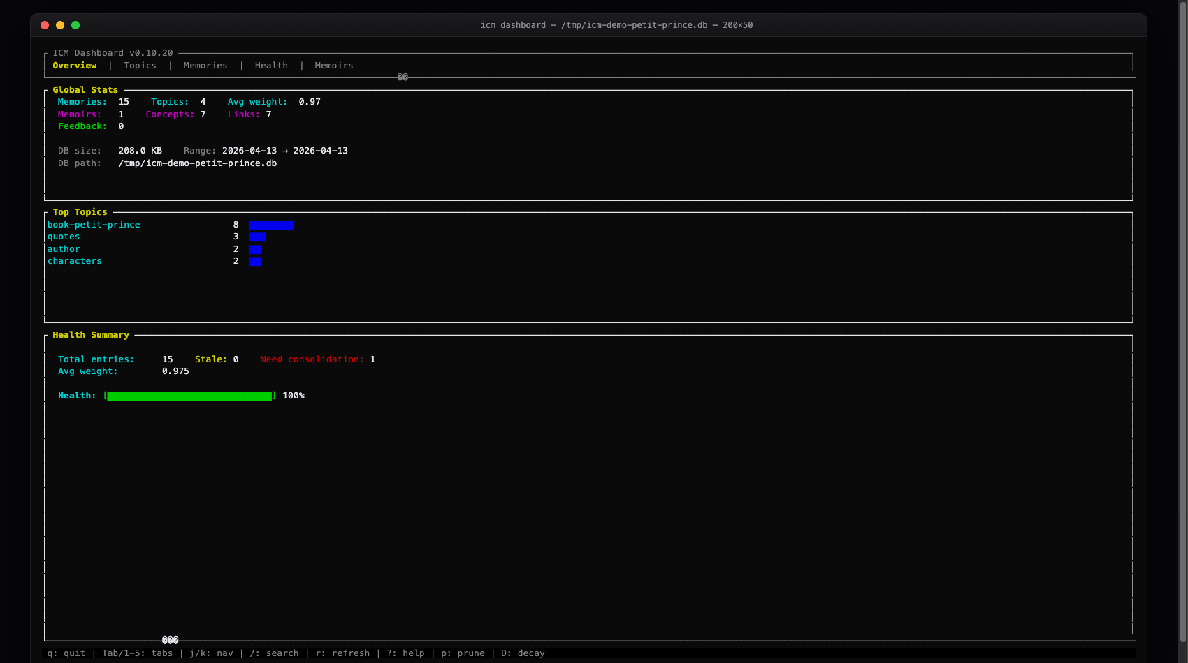
ICM web dashboard — Overview page with stats and top topics
Web · Overview Memories, topics, concepts, links, feedback — at a glance.
ICM web dashboard — Health audit per topic
Web · Health Consolidation hints, stale detection, decay & prune buttons inline.
ICM TUI dashboard — ratatui in the terminal
TUI · ratatui Keyboard-driven. 1-5 tabs, j/k nav, / search, ? help.
icm dashboard
icm serve --expose  ·  http://127.0.0.1:8420

Three memory systems

Three complementary systems for different types of knowledge.

Memories Episodic

Session context, decisions, resolved errors. Stored with importance levels. Fade naturally over time — critical stays forever, trivial disappears.

icm_memory_store
# topic: "decisions-auth"
# content: "JWT with RS256, 30-day expiry"
# importance: critical  # never decays

# topic: "debug-notes"
# content: "Tried port 3000, was busy"
# importance: low  # fades in days
4 importance levels auto-decay hybrid search topic-based
Memoirs Knowledge Graph

Permanent knowledge containers. Concepts linked by typed edges form a graph. Never decay, only refined. Architecture decisions, domain models, project structure.

depends_on depends_on part_of refines API Auth Users JWT v2 v1 api-gateway auth-service user-store jwt-tokens session-v2 session-v1
permanent typed relations BFS traversal revision tracking
Feedback Corrections

Record when AI predictions are wrong. Search past corrections to inform future decisions. Track accuracy improvements over time.

icm_feedback_record
# predicted: "port 3000 is available"
# actual: "port 3000 was in use"
# context: dev-server

$ icm_feedback_search \
    query="port configuration"
Found 2 corrections

$ icm_feedback_stats
12 corrections recorded
record corrections search feedback accuracy stats

See it in action

Simple MCP tools, powerful results.

Store & Recall
$ icm_memory_store \
    topic="decisions-auth" \
    content="JWT with RS256, 30d expiry" \
    importance=critical

$ icm_memory_recall \
    query="authentication token"
Found 3 memories (best: 0.92)

$ icm_memory_consolidate \
    topic="decisions-auth"
Consolidated 8 → 1 summary
Knowledge Graph
$ icm_memoir_create \
    name="backend-arch"

$ icm_memoir_add_concept \
    memoir="backend-arch" \
    name="auth-service" \
    definition="JWT RS256, Axum middleware"

$ icm_memoir_link \
    from="api-gateway" \
    to="auth-service" \
    relation=depends_on
Explore
$ icm_memoir_inspect \
    name="auth-service" depth=2
auth-service
  ←depends_on api-gateway
  →depends_on user-store
  ←part_of    jwt-tokens

$ icm_memoir_search_all \
    query="database schema"
Found 5 concepts across 2 memoirs

Shared memory, multiple agents

Watch how context flows between agents and sessions.

Agents
Memories
Click Auto to watch the demo or Step to go one action at a time.

The AI memory landscape

From flat files to $24M startups. Here's how they compare.

Mem0 $24M raised

Market leader. Cloud-first memory platform with managed API.

Python Docker Qdrant OpenAI API
41K GitHub stars
Requires API key + cloud infra
Not MCP native
Zep / Graphiti Open Source

Temporal knowledge graph with LLM extraction. Most sophisticated OSS approach.

Python Neo4j OpenAI API
20K stars, deep graph model
Requires Neo4j + API key
Heavy infrastructure
mcp-memory-service MCP

Community MCP memory server. Simple key-value store with ChromaDB.

Python ChromaDB pip install
1.3K stars, MCP native
No knowledge graphs
No temporal decay
Built-in Memory CLAUDE.md / Cursor / Windsurf

File-based instructions or basic cloud memory. Good enough for simple preferences.

Flat file Manual No search
Zero setup, built into tool
No semantic search
No cross-tool sharing
ICM The SQLite of AI memory
Rust SQLite Zero deps
Single binary No Docker, no Python, no cloud
Hybrid search BM25 + 384-dim vectors, local embeddings
Knowledge graphs Typed relations, BFS traversal, revision tracking
26 MCP tools Auto-configures 17 editors via icm init
Temporal decay 4 importance levels, automatic memory aging
100% local & private Zero API keys, zero cloud, your data stays yours

Install in seconds

Single binary. No Docker, no Python, no external services.

Via Homebrew

macOS & Linux

brew install rtk-ai/tap/icm
brew upgrade icm

Install Script

macOS, Linux

curl -fsSL https://raw.githubusercontent.com/rtk-ai/icm/main/install.sh | sh

Pre-built Binaries

macOS, Linux, Windows

Then auto-configure your editors

icm init --mode all

One command, every layer, every detected editor. icm init alone sets up MCP only; --mode all also wires up hooks, instruction files, and slash commands wherever supported. Covers 17 editors: Claude Code, Claude Desktop, Cursor, Windsurf, VS Code, GitHub Copilot, Gemini, Codex, Zed, Amp, Amazon Q, Cline, Roo Code, Kilo Code, OpenCode, Continue.dev, and Aider.

What icm init --mode all sets up, per tool

Four integration layers. Each tool gets the layers it supports — run a single --mode mcp|hook|cli|skill to install just one.

MCP

MCP Server

Exposes 26 tools (icm_memory_store, icm_memory_recall, icm_memoir_*, icm_feedback_*, icm_wake_up…) to every editor that speaks MCP.

17 editors · icm init --mode mcp

Hooks

Auto-extraction hooks

SessionStart, PreTool, PostTool, PreCompact, UserPromptSubmit. Injects wake-up packs, extracts facts from tool output, recalls context on each prompt — all at zero LLM cost.

Claude Code, Gemini CLI, Codex CLI, Copilot CLI, OpenCode · icm init --mode hook

CLI

Instruction files

Injects ICM usage guidance into each tool’s native instruction file so the agent knows when to store and recall.

CLAUDE.md, GEMINI.md, AGENTS.md, .windsurfrules, copilot-instructions.md, .aider.conventions.md · icm init --mode cli

Skills

Slash commands & rules

Ready-to-use shortcuts so the user can recall or remember in one keystroke.

Claude Code (/recall, /remember), Amp (/icm-recall, /icm-remember), Cursor .mdc, Roo Code .md · icm init --mode skill

Your AI starts from zero.
Every. Single. Time.

Install ICM. Give your AI agent a memory it deserves.